Advertisement
Help Keep Boards Alive. Support us by going ad free today. See here: https://subscriptions.boards.ie/.
https://www.boards.ie/group/1878-subscribers-forum

Private Group for paid up members of Boards.ie. Join the club.
Hi all, please see this major site announcement: https://www.boards.ie/discussion/2058427594/boards-ie-2026

Starlink - Anyone get it yet?

15657596162

Comments

  • Registered Users, Registered Users 2 Posts: 4,627 ✭✭✭smuggler.ie


    You mean client count limitation.
    Most of consumer routers are 32 or at best 64 clients (on paper). Edit : WiFi clients
    Environments with planned higher numbers should consider dedicated WiFi solutions where single AP can handle 50-200 , depending on brand and model (Aruba, Uni, Cisco, other)
    or multiple AP's to share clientele



  • Registered Users, Registered Users 2 Posts: 106 ✭✭longrunn


    Is yours a newer model router? The one I have is about 2 years old. It doesn't support ax, only ac. Any modern router should support ax. Also if you go more than 10m from the router the signal drops almost unusable, and any further than that it just drops. That's not due to ac, it's due to just being a crap wifi access point.

    So I had to put in my own router, but the Starlink router doesn't have ethernet. So I had to buy a separate ethernet adapter, that took hours to get working because it's unreliable and impossibly difficult to configure (well documented online). In short, the Starlink router is a PoS.



  • Registered Users, Registered Users 2, Paid Member Posts: 34,883 ✭✭✭✭listermint


    Mines definitely 2 years old. It my understanding is it was the newest model when I got it. No ethernet so bought the adaptor and have x2 access point (routers) at either end of the house. The rebooting issue stopped there after.



  • Registered Users, Registered Users 2 Posts: 1,083 ✭✭✭MoyVilla9




  • Registered Users, Registered Users 2 Posts: 1,077 ✭✭✭AirBiscuit


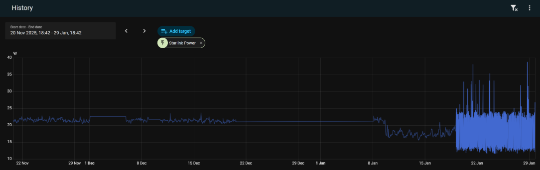
    Looks like it alright, my mini was averaging around 22w in November and December, dropped down to around 17w on the 9th of January (the flat lines are where no data was being collected)

    image.png


  • Advertisement
  • Registered Users, Registered Users 2, Paid Member Posts: 10,920 ✭✭✭✭Murph_D


    Thinking of getting Starlink - rural broadband has arrived but neighbour is being difficult about wayleaves so I may have to put aside my reluctance to support Elon Musk.

    Would users generally recommend? It’s a second home but when we are there we generally need to be able to work and let the kids have decent gaming experience, streaming etc.

    Any thoughts on the Lite vs full service?



  • Registered Users, Registered Users 2 Posts: 9,735 ✭✭✭The Continental Op


    Don't really see the point of paying for the Lite tbh. €50 a month for the technology is a bargain. If you aren't always at the house I think you can either Pause the service or pay for Standby mode which is a 500kbps service.

    Edit> google found this https://www.satelliteinternet.com/resources/starlink-standby-mode-back-up-internet/

    Wake me up when it's all over.



  • Registered Users, Registered Users 2, Paid Member Posts: 34,883 ✭✭✭✭listermint


    Great service. But if you can get fibre sorted do that instead. It's faster and cheaper. So try sort out the neighbour stuff first. Plus that helps any future buyers of your home. Don't just consider the now.



  • Registered Users, Registered Users 2 Posts: 9,787 ✭✭✭micks_address


    Anyone use the mini router mesh? Only 47 euro delivered. Curious if it's any use



  • Registered Users, Registered Users 2, Paid Member Posts: 10,920 ✭✭✭✭Murph_D


    ah bless, thanks for thinking of my property values. 😁



  • Advertisement
  • Registered Users, Registered Users 2, Paid Member Posts: 10,920 ✭✭✭✭Murph_D


    ….



  • Registered Users, Registered Users 2, Paid Member Posts: 10,920 ✭✭✭✭Murph_D


    Useful. I will rule out standby mode - way less powerful than current wireless broadband.



  • Registered Users, Registered Users 2, Paid Member Posts: 34,883 ✭✭✭✭listermint


    What a weird thing to say....

    Having services connected to your house quite clearly makes it easier to sell.

    Bananas...



  • Registered Users, Registered Users 2 Posts: 9,787 ✭✭✭micks_address


    I have the lite service at my parents after having the 50 euro service at my own house. To be honest the lite seems just as fast. Getting speeds over 200mbps there..



  • Registered Users, Registered Users 2 Posts: 3,465 ✭✭✭.red.


    For somebody who's absolutely clueless at all kinds of DIY, what kind of prices can I expect for installation? Contacted one lad who quoted €330 which I was a bit shocked at as I thought it was a quick and easy job for somebody who knew what they were doing. That included the brackets tho so maybe it's a good deal?

    I'm in Cork if anyone has recommendations for a good installer, I haven't ordered it yet but I probably will as I'm sick of Eir failing.



  • Registered Users, Registered Users 2, Paid Member Posts: 34,883 ✭✭✭✭listermint


    Drilling holes in walls, running cables, depending on your expected dish location it may have to be set off the wall a bit to clear soffits or if on chimney even higher.

    Not small work tbh.

    Alternative you can put a cable outside and put it on any flat service. For free. 🤷‍♂️



  • Registered Users, Registered Users 2 Posts: 7,197 ✭✭✭corcaigh07


    Definitely get past the Musk stuff, it works very well.

    Would a 4G/5G router be an alternative considering it’s a second home? You could stick your own SIM in or buy Clear Mobile/Gomo for 12.99/14.99.



  • Registered Users, Registered Users 2 Posts: 3,465 ✭✭✭.red.


    That's fair enough, there's a bit of work involved and the price includes the brackets. It's work that if I attempted it, I'd have to pay somebody to come and fix the balls I made of it anyway. I just initially thought it was a small, simple job. When I got the quote I got a bit of a shock but when I looked at what he's doing, it's a bigger job than I thought.



  • Registered Users, Registered Users 2 Posts: 9,787 ✭✭✭micks_address


    We installed mine at my parents on Friday night. I had the long arm wall mount purchased from starlink. They had an SDS drill and bits etc so was straightforward enough. 350 seems a lot if it's a relatively straightforward drill a hole run a cable but if a mount is included etc then can add up. I've found a lot of variance in what lads charge for these kind of job.. id two ethernet cables run a camera and WiFi access point mounted last week for 85 euro.. cables supplied and made up. Other lad wanted to charge me 250 for same job...



  • Registered Users, Registered Users 2, Paid Member Posts: 34,883 ✭✭✭✭listermint


    Finally switched all my network devices over to new network. So starlink is off network.

    Note, they've changed their subscription UI so pause without payment is no longer an option. It's pause with the 5 per month only now.

    However cancellation is still available. Bearing in mind it's a month to month bill that you can reactivate any time. So I'm going with that.

    I may power it down or not. Not pushed either way. Would just have to turn it on regularly throughout the year for firmware updates.

    As of now account cancelled. I don't see value in paying 60 per year for idle mode. That just me.



  • Advertisement
  • Registered Users, Registered Users 2 Posts: 9,787 ✭✭✭micks_address


    Yeah the only benefit I see with standby mode is in cases where you lose your primary internet and have no phone/mobile data connection and you want to get back on line by using starlink. I powered mine on at the weekend and it updated and I've given it / installed it at my parents with the 35 euro a month plan in a rural area in the northwest and it's flying..



  • Registered Users, Registered Users 2, Paid Member Posts: 34,883 ✭✭✭✭listermint


    Ya, il just reactivate my sub in that scenario. It's great kit and I've loved my time with it. A resounding great back up for the house.

    It now takes the place of my old 4G Zain Huawei router with Three SIM as house back up.



  • Registered Users, Registered Users 2 Posts: 9,787 ✭✭✭micks_address


    For me the challenge would be reactivating my sub..when we lost power in the past we have no mobile signal either so no way to get to the internet



  • Registered Users, Registered Users 2, Paid Member Posts: 34,883 ✭✭✭✭listermint


    Installed back up gen last week. So sorted for power.



  • Registered Users, Registered Users 2 Posts: 9,787 ✭✭✭micks_address


    Have backup power as well here.. challenge is mobile masts must be on the same power line as us so when we go they go as well no signal anywhere



  • Registered Users, Registered Users 2, Paid Member Posts: 10,920 ✭✭✭✭Murph_D


    Sorry if this came across badly.

    I'm only concerned with the broadband I can install now and relatively hassle-free.

    I understand the principle of course but I will never be selling the property - that will be something for the kids to worry about eventually. And even if I was forced to sell tomorrow any downside on the asking price would be a small price to pay for avoiding the stress of engaging with uncooperative neighbours. I'll happily bypass the fibre for the high moral ground. 😁



  • Registered Users, Registered Users 2 Posts: 9,735 ✭✭✭The Continental Op


    Just packed up the old Gen 2 dish and hope to catch the postman so he can take it back today. I rented mine.

    Should have bought it but if I had it would have cost me €60 a year as a backup I probably would never use?

    The service can only be described as excellent.

    Anyway I have a Gen 2 ethernet adaptor going spare if anyone needs one for the cost of postage - PM me. Edit> Also have a wall bracket for the base unit.

    Post edited by The Continental Op on

    Wake me up when it's all over.



  • Registered Users, Registered Users 2, Paid Member Posts: 10,920 ✭✭✭✭Murph_D


    I've ordered and the equipment is on the way from Germany. How difficult is it to install the standard kit?



  • Registered Users, Registered Users 2 Posts: 549 ✭✭✭Anois_


    Depends on where you are putting the dish? Minus hole to fish out wire and holes to mount dish. It's just a case of plugging in the wire to dish and modem.



  • Advertisement
  • Registered Users, Registered Users 2 Posts: 153 ✭✭Time for changes
    The truth doesn't lie.


    Do you not need at least a 10+ mm hole drilled to get the cable connection through?

    If you keep looking back you'll never see what's in front of you



Advertisement
Advertisement